A slow WordPress site isn’t just frustrating – it drives visitors away and hurts your SEO.
In most cases, the cause is simple: too many HTTP requests.
Every script, image, and font file your browser fetches adds another delay, which hurts your WordPress website performance and Core Web Vitals
This guide shows you how to cut those requests at the source – and make your site load noticeably faster. You’ll learn how to configure your WordPress site to:
- Dequeue unnecessary assets properly
- Combine images using CSS sprites
- Disable WordPress emojis.
Let’s get started!
What are HTTP Requests on a WordPress Website?
Let’s try to understand this with the help of an example. You can think of your web browser as a personal shopper with a list of things it needs to build the webpage you want to see.
An HTTP request is a single trip your shopper (the browser) makes to a server to pick up one item on that list. For a WordPress site, this list is long and includes trips to different “stores” (servers):
- Your Server: It needs to get the logo, background images, the main text content, and theme files (CSS for styling, JavaScript for interactivity).
- Google’s Servers: It might need to fetch custom fonts (Google Fonts).
- Facebook’s Servers: It might need to grab a tracking pixel or a “Like” button script.
- Other Servers: It may need to get a video from YouTube or an icon from a font library.
Each one of these “trips” is an individual HTTP request. A modern website can easily make 50-100 of these requests just to load a single page, and a slow or disorganized shopping trip makes for a frustratingly slow website.
Benefits of Making Fewer HTTP Requests in WordPress
Reducing the number of “shopping trips” your browser has to make provides immediate and significant benefits.
- Firstly, it dramatically improves page load speed and creates a much better experience for your visitors.
- Secondly, this speed boost directly impacts your SEO and Core Web Vitals, as search engines like Google reward fast, responsive websites with better rankings.
- Finally, fewer requests mean less work for your server. This allows it to handle more traffic without slowing down, which is important for growing your business.
Suggested read: How To Use NGINX FastCGI Cache (RunCache) To Speed Up Your WordPress Performance
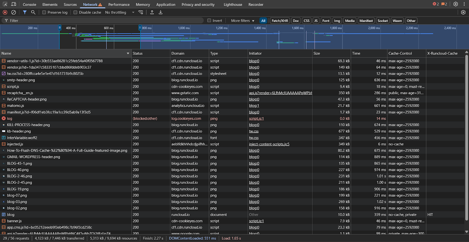
Measuring HTTP Requests with Waterfall Analysis
The best way to see all these HTTP requests is with a waterfall analysis, which you can find in tools like GTmetrix or your browser’s developer tools (F12 > Network). A waterfall chart gives you a visual breakdown of every single file your browser requests to build the page. It looks like a cascading series of bars, showing:
- What was requested: Every image, script, and stylesheet.
- Where it came from: Your server, a CDN, or an external site.
- How long it took: Long bars are performance bottlenecks.

By analyzing this chart, you can pinpoint exactly what is slowing your site down: too many files, large images, or slow external services.
Suggested read: How To Use Redis Full-Page Caching To Speed Up WordPress
How Reducing HTTP Requests Works on a WordPress Site
As we already discussed, every element on a WordPress site, each image, stylesheet (CSS file), script (JavaScript file), and font, requires the browser to make a separate request to a server to download it. And if a web browser has to perform more tasks, it would take longer.
If we reduce the number of requests, we can speed up the entire loading process:
Remove or Replace Heavy Plugins and Themes That Load Excessive Assets
The single biggest source of unnecessary HTTP requests in WordPress comes from poorly coded or feature-heavy plugins and themes. A complex theme or a “do-it-all” plugin might load dozens of its own CSS and JavaScript files on every single page, even if the feature isn’t being used.
Auditing and replacing these heavy assets with lightweight, modular alternatives is a high-impact first step toward a leaner, faster website.
- Use a tool like GTmetrix or open the “Network” tab in your browser’s DevTools to run a waterfall analysis. Look for clusters of .css and .js files being loaded from specific plugin or theme directories (
/wp-content/plugins/plugin-name/). - For each heavy plugin, ask: “Is this functionality critical?” and “Can it be achieved more simply?” For example, a heavy social sharing plugin might be replaceable with simple HTML links or a lighter plugin.
- Research plugins and themes that are specifically marketed as “lightweight,” “performant,” or “modular.” Look for options that allow you to disable features (and their associated assets) that you are not using.
- Deactivate the heavy plugin on a staging site, install the lighter alternative, and run the waterfall analysis again to measure the reduction in requests.
Suggested read: The Complete WordPress Speed Optimization Guide
Load Assets Conditionally and Dequeue Unused CSS/JS Per Page
Many plugins load their assets globally. For example, the scripts for your contact form are also loading on your homepage and blog posts, where there is no form. Conditional loading is the practice of preventing assets from loading on pages where they are not needed.
This approach ensures that each page only loads the absolute minimum number of files required for it to function correctly. If you prefer a code-based approach, you can use WordPress functions wp_dequeue_style() and wp_dequeue_script() in your theme’s functions.php file. Wrap them in conditional tags to target specific pages.
Example: To disable a contact form script everywhere except the “Contact” page:
add_action( 'wp_enqueue_scripts', 'my_dequeue_scripts', 100 );
function my_dequeue_scripts() {
if ( ! is_page( 'contact' ) ) {
wp_dequeue_script( 'contact-form-7' ); // Use the script's handle
wp_dequeue_style( 'contact-form-7' ); // Use the style's handle
}
}
Suggested read: How to Reduce Cache Misses & Avoid Them: Proven Tips [FIXED]
Minify and Combine CSS/JS
Minification removes unnecessary characters (like whitespace and comments) from code to reduce file size. And after minification, you can bundle multiple CSS or JavaScript files into a single file to reduce the number of HTTP requests.
However, this strategy is most effective for older HTTP/1.1 servers. Modern servers using HTTP/2 and HTTP/3 can handle many small requests in parallel very efficiently, so combining files can sometimes be counterproductive.
- For HTTP/1.1: Use a caching plugin like WP Rocket or W3 Total Cache to enable minification and file combination for both CSS and JS.
- For HTTP/2 and HTTP/3: You can enable minification, but be cautious with the combination setting. It’s often faster to load multiple small, minified files that are deferred or loaded asynchronously than one large, combined file that could block rendering. You should test your load times with the combination enabled and disabled to see what works best for your specific site.
Optimize Fonts (Self-Host, Subset, Preload, Use font-display: swap)
Web fonts, especially those loaded from external services, can introduce multiple HTTP requests and DNS lookups that slow down rendering. By taking full control of your fonts, you can eliminate these external requests and ensure they are delivered as efficiently as possible from your own optimized server.
- Host Fonts Locally: Use a plugin like OMGF (Optimize My Google Fonts) to automatically find the Google Fonts your site uses, download them, and serve them directly from your own server. This eliminates the external request to fonts.googleapis.com.
- Subset Your Fonts: Subsetting removes all the characters and weights you don’t use from a font file, and this drastically reduces its size. Many local font generation tools offer this as an option.
- Use font-display: swap;: Add this CSS property to your @font-face declaration. It tells the browser to display a fallback system font immediately while the custom font is loading. This prevents a blank text flash (Flash of Invisible Text).
- Preload Critical Fonts: Identify the one or two font files needed to render the “above-the-fold” content. Preload them by adding a <link> tag to your site’s <head> to tell the browser to download them with high priority.
- Example:
<link rel="preload" href="/wp-content/fonts/my-font.woff2" as="font" type="font/woff2" crossorigin>
- Example:
Suggested read: Server Cache vs. Browser Cache vs. Site Cache: What’s the Difference?
Reduce External Requests (Fonts, Analytics, Chat Widgets, Ads) or Host Locally
Every third-party service you add, analytics, heatmaps, live chat widgets, ad networks, and social media feeds, adds external HTTP requests. These requests can significantly slow down your site because your server has no control over the speed and reliability of the third-party server. Minimizing or locally hosting these scripts where possible is key to reclaiming performance.
- Use your waterfall chart to identify all requests going to domains that are not your own.
- For each external service, decide if its value outweighs its performance cost. Can you remove it?

- For services like Google Analytics, plugins like Perfmatters allow you to host the analytics.js script locally on your server. This gives you full caching control and eliminates an external DNS lookup. A server managed by RunCloud will serve this local file with incredible speed.
- For non-critical scripts like chat widgets or ad scripts, use a script manager to delay their loading until a user interacts with the page (e.g., scrolls or clicks).
Suggested read: How to Easily Optimize Your WordPress Website With RunCloud Hub
Optimize Images (Next-Gen Formats, Lazy Loading, SVG Sprites for Icons)
Images are often the heaviest assets on a page, and a site with many unoptimized images will generate a huge number of HTTP requests. Modern image optimization techniques focus on reducing file size, deferring loads, and combining multiple small image requests into one.
- Convert your JPEGs and PNGs to modern formats like WebP or AVIF. These formats offer superior compression and smaller file sizes with no visible quality loss. We recommend reading this excellent article on Best WordPress Image Optimization Plugins by Patchstack to learn more about image compression.
- Lazy loading prevents images and iframes that are “below the fold” from loading until the user scrolls them into view. This drastically reduces the number of initial HTTP requests. This is a native feature in WordPress 5.5+, but many WordPress plugins also offer more advanced control.
- For simple graphics, logos, and icons, you should use Scalable Vector Graphics (SVGs). They are incredibly small in file size and scale perfectly without losing quality.
Suggested read: 8 Best GTmetrix Alternatives for Website Performance Testing (Includes Free)
Use Resource Hints (preload, preconnect, dns-prefetch, fetchpriority) for Critical Files
Resource hints are instructions that you can place in your site’s HTML <head> to give the browser a “heads-up” about resources it will need soon. This allows the browser to start fetching critical files or establishing connections early, which can shave valuable milliseconds off your load time by optimizing the request-and-response cycle.
- dns-prefetch: You can use this for third-party domains your site needs to connect to, like Google Fonts or Google Analytics. It tells the browser to perform the DNS lookup in the background.
- Example:
<link rel="dns-prefetch" href="//fonts.googleapis.com">
- Example:
- preconnect: This goes a step further than dns-prefetch. It completes the DNS lookup, TCP handshake, and TLS negotiation. Use this for critical third-party domains from which you know the site will fetch resources.
- Example:
<link rel="preconnect" href="https://fonts.gstatic.com" crossorigin>
- Example:
- preload: Use this for a specific, critical file on your own server (like a font file or CSS file) that is needed for the initial render but might be discovered late by the browser.
- Example:
<link rel="preload" as="style" href="/wp-content/themes/my-theme/critical.css">
- Example:
- fetchpriority=”high”: A newer hint you can add to critical <img> or <link> tags (like your LCP image) to signal its importance to the browser.
- Example:
<img src="lcp-image.webp" fetchpriority="high">
- Example:
Suggested read: The Best WordPress Caching Plugins To Speed Up Your Site (2025)
Enable a CDN and HTTP/3 with QUIC to Reduce Latency on Many Small Requests
A Content Delivery Network (CDN) reduces latency by storing copies of your assets on servers around the world and serving them from the location physically closest to the user. Enabling CDN can dramatically speed up your website.
HTTP/3 is the latest web protocol, built on QUIC, and designed to be faster and more reliable, especially on mobile or unstable networks. It excels at handling many small, parallel requests without the “head-of-line blocking” that could slow down HTTP/2.
- Integrate a CDN: Sign up for a CDN service like Cloudflare, BunnyCDN, or KeyCDN. For a service like BunnyCDN, you’ll get a unique URL to which to point your assets. Alternatively, you can also use RunCloud’s built-in feature to enable Cloudflare Proxy with the flip of a switch.

- Enable HTTP/3: This is a server-level configuration and might require you to modify server settings via CLI. However, with RunCloud, enabling HTTP/3 is as simple as flipping a switch in your web application’s settings. This ensures your site is using the most advanced protocol for handling requests efficiently.
Disable WordPress Emojis, Embeds, and Other Non-Essential Features That Trigger Requests
By default, WordPress loads a small JavaScript file (wp-emoji-release.min.js) on every single page to convert text emoticons into emojis. It also loads scripts for oEmbeds, which allow you to embed content from sites like YouTube easily. If you don’t use these features, they are just extra, unnecessary HTTP requests.
- The easiest way to get rid of them is to use a plugin like Perfmatters or Asset CleanUp, which have simple toggles to disable emojis, embeds, and other WordPress core features like XML-RPC and jQuery Migrate.
- Use Code Snippets: If you prefer not to use a plugin, you can add the following code to your theme’s functions.php file to disable these features manually:
// Disable emojis
remove_action( 'wp_head', 'print_emoji_detection_script', 7 );
remove_action( 'wp_print_styles', 'print_emoji_styles' );
// Disable oEmbeds
remove_action( 'wp_head', 'wp_oembed_add_discovery_links' );
remove_action( 'wp_head', 'wp_oembed_add_host_js' );
Create SVG Sprite Sheets or Icon Sets to Consolidate Multiple Small Assets
If your site uses multiple small icons (e.g., for social media links, user interface elements), each one is often a separate HTTP request. An SVG sprite sheet is a technique where you combine all of your SVG icons into a single, large SVG file. You can then display any individual icon from that single file using a simple CSS reference, consolidating dozens of potential requests into just one.
Instructions:
- Gather Your SVGs: Collect all the individual SVG icons you use on your site.
- Generate a Sprite Sheet: Use an online tool like SVGOMG or a build tool like Webpack to combine your SVGs into a single sprite file. The tool will give you one .svg file and the corresponding HTML/CSS markup.
- Load the Sprite: You can either include the SVG sprite inline in your theme’s header.php or footer.php file (best for performance) or load it via JavaScript.
- Display an Icon: Use an SVG use element to reference the ID of the icon you want to display from the sprite.
- Example:
<svg class="icon"><use xlink:href="#icon-twitter"></use></svg>
- Example:
Implement Critical CSS and Defer/Async Non-Critical JavaScript
By default, CSS and JavaScript files are “render-blocking”, which means that the browser has to download and parse them completely before it can display the page. Critical CSS is a technique where you extract the absolute minimum CSS needed to style the “above-the-fold” content and place it inline in the HTML <head>.
You then load the rest of the stylesheet asynchronously. Similarly, you should defer or async non-critical JavaScript so it doesn’t block the initial page paint.
- Use a tool like the Critical Path CSS Generator or a service like criticalcss.com to generate the critical CSS for your key pages (homepage, blog post, etc.).
- Implement in WordPress:
- Plugin Method: Caching plugins like WP Rocket have a feature that automatically generates and applies critical CSS for you with a single click. This is the recommended and easiest method.
- Manual Method: If doing it manually, you would inline the generated CSS in a <style> tag in your site’s <head>.
- Load Full CSS Asynchronously: Load the main stylesheet using a non-blocking method.
- Example:
<link rel="stylesheet" href="styles.css" media="print" onload="this.media='all'">
- Example:
- Defer/Async JavaScript: Go through your enqueued scripts and add the defer or async attribute. The defer tag executes the script after the document has been parsed, while async executes it as soon as it’s downloaded. For most scripts, defer is the safer option. You can do this with plugins or programmatically using the script_loader_tag filter in WordPress.
Wrapping Up: Why You Should Reduce HTTP Requests for Your WordPress Websites
In this post, we’ve covered a wide array of powerful techniques to reduce the number of web requests for your website. While any single change provides a small benefit, their combined effect can turn a slow, bloated website into a streamlined, fast, and efficient website.
But why is this so critical? Reducing HTTP requests isn’t just about numbers. Some people even go as far as to create a website which is less than 14KB in size to reduce the number of web requests.
Finally, a leaner site puts less strain on your server, making it more stable and capable of handling more traffic without slowing down.
These optimizations only go so far without a fast, reliable server.
RunCloud takes care of the heavy lifting – managing caching, HTTP/3, and CDN configuration – so your site can load faster and handle more visitors effortlessly.
Start your free RunCloud trial today and see how quickly your WordPress site can perform when every HTTP request is optimized by default.
FAQs on Reducing HTTP Requests in WordPress
How do I reduce CSS and JS files in WordPress?
Use a caching or asset optimization plugin like WP Rocket or Perfmatters to minify and combine CSS and JavaScript files into fewer, smaller files.
What plugins help cut down external requests?
Plugins like Perfmatters and Asset CleanUp are excellent for selectively disabling scripts on pages where they aren’t needed, which stops requests to external services. Additionally, by managing your server with RunCloud, you ensure the remaining essential requests are handled with maximum efficiency by a finely-tuned stack.
Should I combine or defer JavaScript files?
On modern servers, you should prioritize deferring JavaScript over combining it, as this prevents scripts from blocking page rendering.
How do CDNs improve page speed?
A Content Delivery Network (CDN) stores copies of your assets on servers worldwide, delivering them to users from the closest geographical location to reduce latency. Integrating a CDN like Cloudflare is straightforward with RunCloud, which simplifies the server configuration needed to work in perfect sync for maximum global speed.
What tools show how many requests a site makes?
Web performance tools like GTmetrix, Pingdom, and the Network tab in Google Chrome’s DevTools provide a detailed waterfall chart of every HTTP request. Use these to measure the direct performance gains from both your on-site optimizations and the efficiency of a server managed by RunCloud.
How do I optimize icons with SVG sprites?
You can combine multiple SVG icons into a single “sprite” file, which is loaded just once and referenced with CSS. This drastically reduces individual HTTP requests.
Is HTTP/2 or HTTP/3 better for performance?
HTTP/3 is the newer, faster protocol, but HTTP/2 is still a massive improvement over its predecessor and has wider support. RunCloud takes the complexity out of server management, allowing you to easily switch from HTTP/2 to HTTP/3 with just a few clicks to ensure your site is using the best technology.