25+ Free Clean Fonts for Professional Design Projects in 2026
As the name suggests, clean fonts have a clear and crisp appearance, making them highly legible…
As the name suggests, clean fonts have a clear and crisp appearance, making them highly legible…
Would you create an interactive “digital twin” of yourself that can communicate with loved ones after…
open project NLWeb is a prime example. It provides a standardized layer that enables AI agents to discover,…
queries into a search engine and scanning a list of links. Today’s discovery journey frequently begins…
Yoast SEO as a foundation for their SEO strategies. This depth of experience is invaluable as SEO requires ongoing adaptation…
Welcome to the RunCloud 2025 Year in Review. First of all, Happy New Year! Here’s to…
A slow WordPress site isn’t just frustrating – it drives visitors away and hurts your SEO….
Making sales is good, but making bigger sales and moving more products per sale is better….
PageRank algorithm, making them one of the oldest forms of online citations. Since then, they’ve remained…
structured data on sites also plays a role. Search engines and AI technology like clear, easy-to-find,…
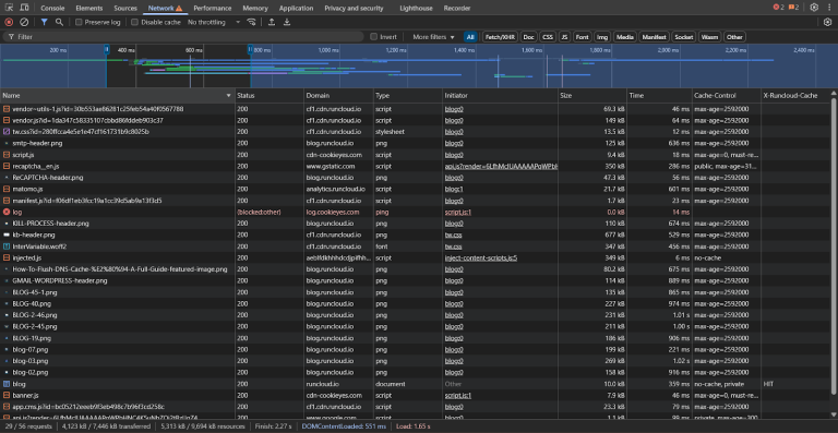
DNS cache can speed up internet access and improve browsing experiences by storing recent domain name…
If customers want anything from their shipping, they want it to be free. DigitalCommerce 360’s 2024…
Enabling caching on a WooCommerce store is an important but delicate process that balances performance with…
Most designers would probably rather use Figma, Photoshop, or InDesign for creating a resume. That makes…
Luna Glamping produces luxury domes and tents for the hospitality industry and occasional personal use. Since…
AI is reshaping how people find information. A mid-year SEO checkup isn’t about starting over. It’s…
Even in the digital age, business cards continue to play a hugely important role in professional…
Figuring out if your content marketing works is really tough. Even though we have better analytics…